Skip to content
融禹智慧能碳管理系统
搜索文档
K
Main Navigation
首页
账号绑定教程
页面功能
首页
能源数据
能碳监控
水资源图表数据
水资源报表数据
水平衡
电能图表数据
电能报表数据
用能计划
设备中心
设备信息
设备架构
异常设备中心
异常处理
智能漏损分析
系统管理
统计标签管理
外观
菜单
返回顶部
当前页大纲
用能计划
功能概述
用能计划系统为您提供全面的能源使用管理工具,主要功能包括:
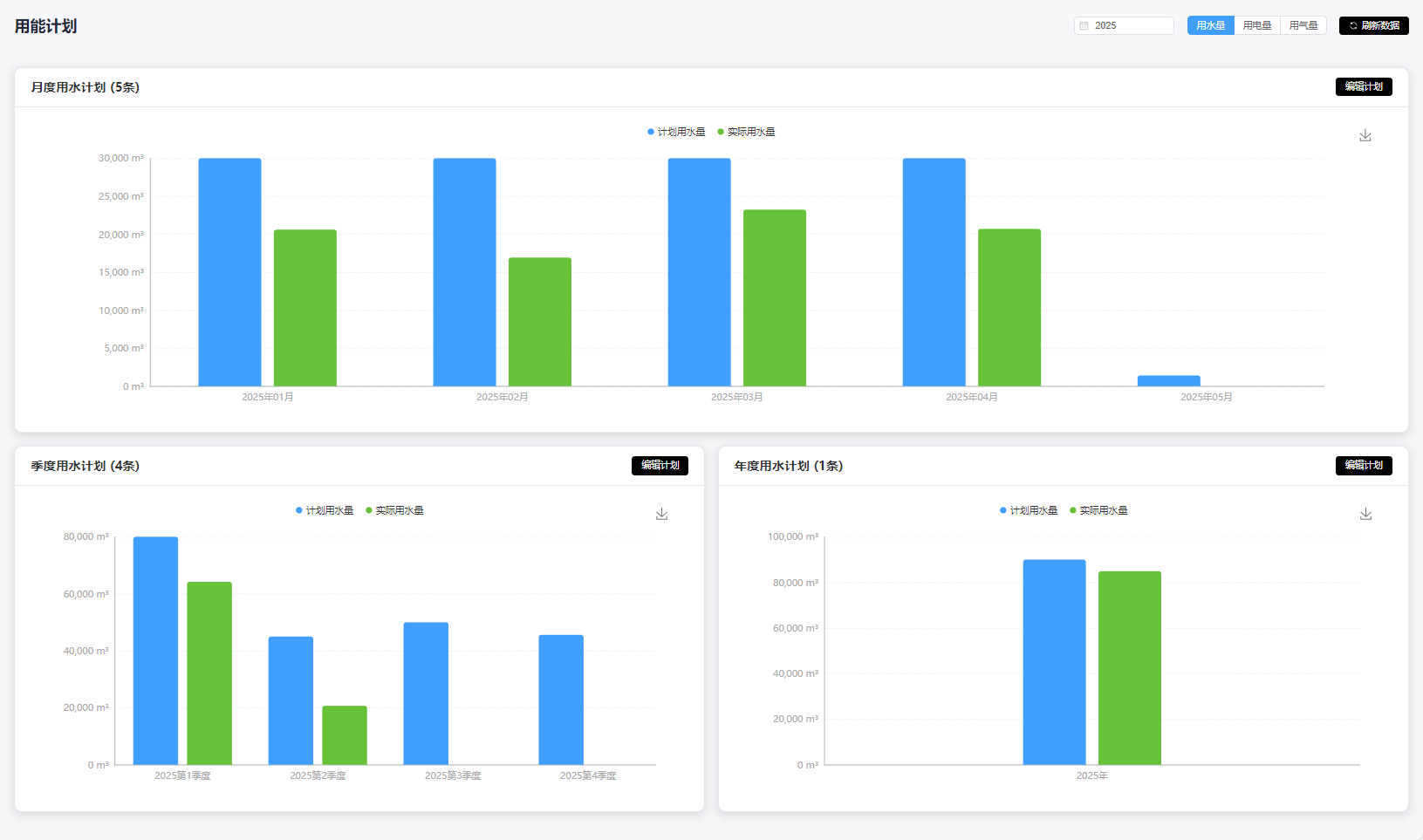
多维度用能监控
:跟踪用水量、用电量和用气量
时间维度规划
:支持月度、季度和年度计划制定
数据可视化
:直观的柱状图展示计划用量与实际用量对比
灵活编辑
:随时调整各时间段的用能计划
自动计算
:系统自动处理重叠时间段的计划调整